This release note covers improvements made since the last release note, and during the current month. It will therefore be updated as new improvements are made to the Lumar platform, and will be finalized and replaced with a new release note at the end of the month.
Relevance Reporting
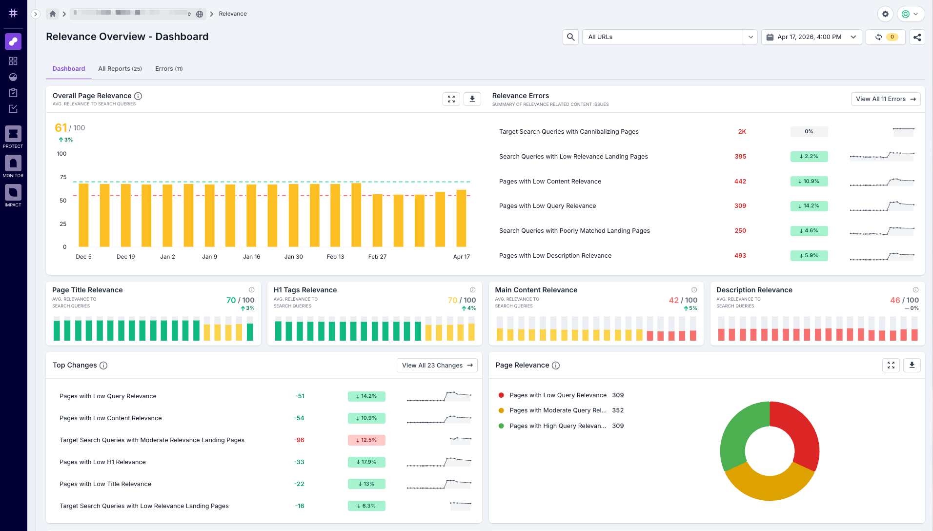
Release Date: 23rd April, 2026
You can now score how well your page content semantically matches search queries with the new Relevance Reporting feature in Lumar Analyze. Scores are broken down by page element - title, H1, description, and main content - so you can see exactly where the alignment is strong and where it isn't. Connect your Google Search Console account to score observed queries alongside traffic data, upload target search queries to check coverage for priority terms, and use Content Suggestions to generate AI-powered alternative copy for your title, H1, and description.
GEO Category Update
The GEO section in Lumar Analyze has been reorganised. AI Discovery and AI Understanding are now grouped under a new Technical Optimization category, and AI Page Content has moved to a new Content Optimization category. Rich Results reports have also moved back into AI Understanding. If you have the Rich Results extension enabled, health scores for these sections may change as a result. Your underlying site data is unchanged.